# Prometheus qBittorrent exporter
A prometheus exporter for qBitorrent. Get metrics from a server and offers them in a prometheus format.
     [](https://htmlpreview.github.io/?https://github.com/esanchezm/prometheus-qbittorrent-exporter/blob/python-coverage-comment-action-data/htmlcov/index.html)
## How to use it
You can install this exporter with the following command:
```bash
pip3 install prometheus-qbittorrent-exporter
```
Then you can run it with
```
qbittorrent-exporter
```
Another option is run it in a docker container.
```
docker run \
-e QBITTORRENT_PORT=8080 \
-e QBITTORRENT_HOST=myserver.local \
-p 8000:8000 \
ghcr.io/esanchezm/prometheus-qbittorrent-exporter
```
Add this to your prometheus.yml
```
- job_name: "qbittorrent_exporter"
static_configs:
- targets: ['yourqbittorrentexporter:port']
```
The application reads configuration using environment variables:
| Environment variable | Default | Description |
| -------------------------- | ------------- | ----------- |
| `QBITTORRENT_HOST` | | qbittorrent server hostname |
| `QBITTORRENT_PORT` | | qbittorrent server port |
| `QBITTORRENT_USER` | `""` | qbittorrent username |
| `QBITTORRENT_PASS` | `""` | qbittorrent password |
| `EXPORTER_PORT` | `8000` | Exporter listening port |
| `EXPORTER_LOG_LEVEL` | `INFO` | Log level. One of: `DEBUG`, `INFO`, `WARNING`, `ERROR`, `CRITICAL` |
| `METRICS_PREFIX` | `qbittorrent` | Prefix to add to all the metrics |
| `VERIFY_WEBUI_CERTIFICATE` | `True` | Whether to verify SSL certificate when connecting to the qbittorrent server. Any other value but `True` will disable the verification |
## Metrics
These are the metrics this program exports, assuming the `METRICS_PREFIX` is `qbittorrent`:
| Metric name | Type | Description |
| --------------------------------------------------- | -------- | ---------------- |
| `qbittorrent_up` | gauge | Whether the qBittorrent server is answering requests from this exporter. A `version` label with the server version is added. |
| `qbittorrent_connected` | gauge | Whether the qBittorrent server is connected to the Bittorrent network. |
| `qbittorrent_firewalled` | gauge | Whether the qBittorrent server is connected to the Bittorrent network but is behind a firewall. |
| `qbittorrent_dht_nodes` | gauge | Number of DHT nodes connected to. |
| `qbittorrent_dl_info_data` | counter | Data downloaded since the server started, in bytes. |
| `qbittorrent_up_info_data` | counter | Data uploaded since the server started, in bytes. |
| `qbittorrent_torrents_count` | gauge | Number of torrents for each `category` and `status`. Example: `qbittorrent_torrents_count{category="movies",status="downloading"}`|
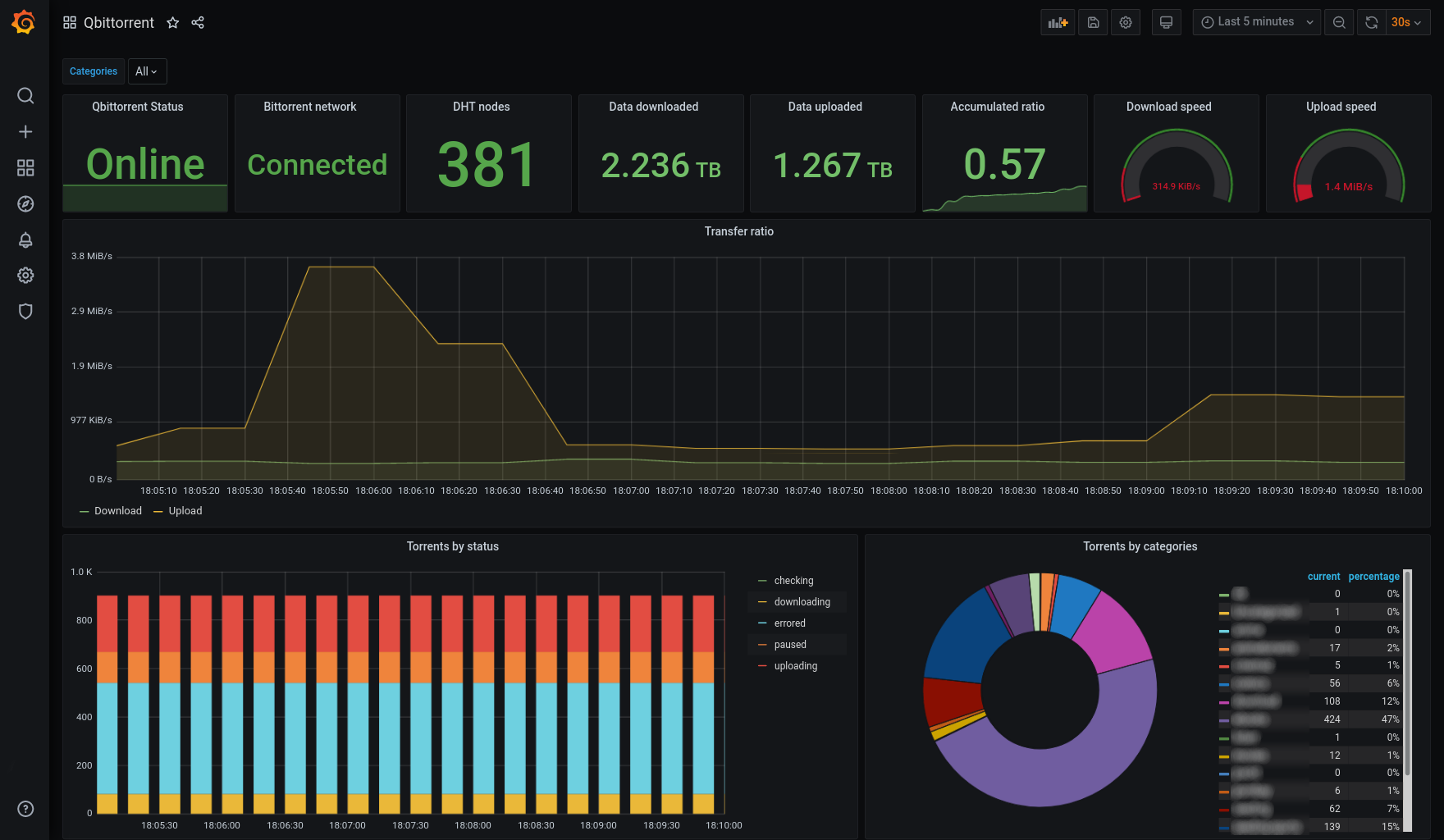
## Screenshot

[More info](./grafana/README.md)
## License
This software is released under the [GPLv3 license](LICENSE).