mirror of
https://github.com/MaxenceG2M/prometheus-immich-exporter.git
synced 2025-12-08 14:53:23 +00:00
55e37eb814b33d081d34d8f92d303c4028e9b902
Prometheus qBittorrent exporter
A prometheus exporter for qBitorrent. Get metrics from a server and offers them in a prometheus format.
How to use it
You can install this exporter with the following command:
pip3 install prometheus-qbittorrent-exporter
Then you can run it with
qbittorrent-exporter
Another option is run it in a docker container.
docker run \
-e QBITTORRENT_PORT=8080 \
-e QBITTORRENT_HOST=myserver.local \
-p 8000:8000 \
ghcr.io/esanchezm/prometheus-qbittorrent-exporter
Add this to your prometheus.yml
- job_name: "qbittorrent_exporter"
static_configs:
- targets: ['yourqbittorrentexporter:port']
The application reads configuration using environment variables:
| Environment variable | Default | Description |
|---|---|---|
QBITTORRENT_HOST |
qbittorrent server hostname | |
QBITTORRENT_PORT |
qbittorrent server port | |
QBITTORRENT_USER |
"" |
qbittorrent username |
QBITTORRENT_PASS |
"" |
qbittorrent password |
EXPORTER_PORT |
8000 |
Exporter listening port |
EXPORTER_LOG_LEVEL |
INFO |
Log level. One of: DEBUG, INFO, WARNING, ERROR, CRITICAL |
METRICS_PREFIX |
qbittorrent |
Prefix to add to all the metrics |
VERIFY_WEBUI_CERTIFICATE |
True |
Whether to verify SSL certificate when connecting to the qbittorrent server. Any other value but True will disable the verification |
Metrics
These are the metrics this program exports, assuming the METRICS_PREFIX is qbittorrent:
| Metric name | Type | Description |
|---|---|---|
qbittorrent_up |
gauge | Whether the qBittorrent server is answering requests from this exporter. A version label with the server version is added. |
qbittorrent_connected |
gauge | Whether the qBittorrent server is connected to the Bittorrent network. |
qbittorrent_firewalled |
gauge | Whether the qBittorrent server is connected to the Bittorrent network but is behind a firewall. |
qbittorrent_dht_nodes |
gauge | Number of DHT nodes connected to. |
qbittorrent_dl_info_data |
counter | Data downloaded since the server started, in bytes. |
qbittorrent_up_info_data |
counter | Data uploaded since the server started, in bytes. |
qbittorrent_torrents_count |
gauge | Number of torrents for each category and status. Example: qbittorrent_torrents_count{category="movies",status="downloading"} |
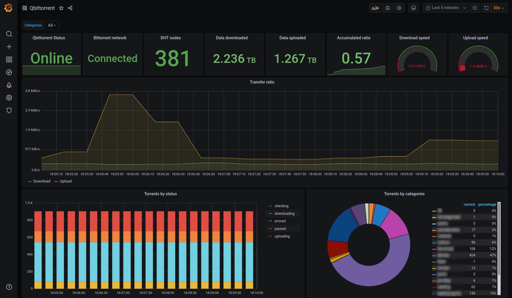
Screenshot
License
This software is released under the GPLv3 license.
Languages
Python
93.8%
Dockerfile
6.2%
