mirror of
https://github.com/MaxenceG2M/prometheus-immich-exporter.git
synced 2025-12-08 14:53:23 +00:00
e9673cb74bb171937465b44e803c5d411c2de30d
Prometheus Immich exporter
A prometheus exporter for Immich. Get metrics from a server and offers them in a prometheus format.
How to use it
Here is an example docker run command
docker run -e IMMICH_PORT=8080 -e IMMICH_HOST=192.168.178.1 -e IMMICH_API_TOKEN=<TOKEN> -p 8000:8000 friendlyfriend/prometheus-immich-exporter
Or you can add the following to your immich docker-compose.yaml
immich-exporter:
image: friendlyfriend/prometheus-immich-exporter
container_name: immich_exporter
environment:
- IMMICH_PORT=2283
- IMMICH_HOST=immich-server
- IMMICH_API_TOKEN=<TOKEN>
ports:
- 8000:8000
restart: unless-stopped
Add this to your prometheus.yml
- job_name: "immich_exporter"
static_configs:
- targets: ['yourimmichexporter:port']
In case if you run prometheus from the same docker-compose you can use this job
- job_name: immich_exporter
static_configs:
- targets: ['immich-exporter:8000']
The application reads configuration using environment variables:
| Environment variable | Default | Description |
|---|---|---|
IMMICH_HOST |
Immich proxy url | |
IMMICH_PORT |
8080 |
Immich proxy port |
IMMICH_API_TOKEN |
Immich API token, created from Immich dashboard | |
EXPORTER_PORT |
8000 |
Exporter listening port |
EXPORTER_LOG_LEVEL |
INFO |
Log level. One of: DEBUG, INFO, WARNING, ERROR, CRITICAL |
METRICS_PREFIX |
immich |
Prefix to add to all the metrics |
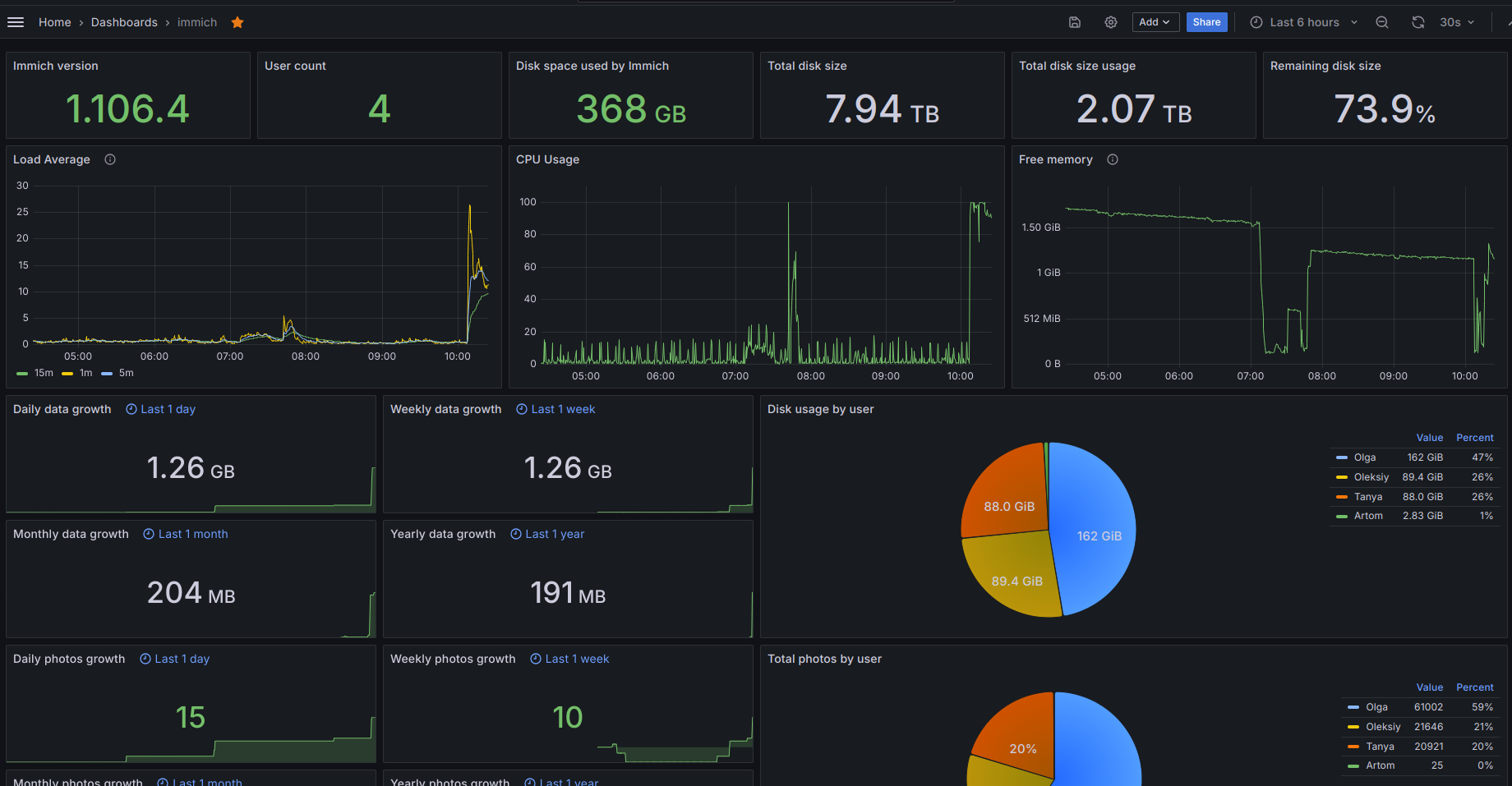
Metrics
These are the metrics this program exports, assuming the METRICS_PREFIX is immich:
metric name |
description |
|---|---|
immich_server_info_version_number |
pings server and passes version number with the use of labels={version} |
immich_server_info_diskAvailable |
available space on disk |
immich_server_info_totalDiskSize |
total disk size |
immich_server_info_diskUse |
disk space used by your system |
immich_server_info_diskUsagePercentage |
same as above but in percentage |
metric name |
description |
|---|---|
immich_server_stats_user_count |
number of users signed up |
immich_server_stats_photos_by_users |
array of users and their amount of photos |
immich_server_stats_photos_growth |
sum of photos of all users |
immich_server_stats_videos_by_users |
array of users and their amount of videos |
immich_server_stats_videos_growth |
sum of all videos of all users |
immich_server_stats_usage_by_users |
the disk space each user uses |
immich_server_stats_usage_growth |
sum of disk space taken up by all users |
metric name |
description |
|---|---|
immich_system_info_loadAverage |
array of load average (1m, 5m 15m) |
immich_system_info_memory |
array of memory states (Total, Available, Percent, Used, Free) |
immich_system_cpu_usage |
Representing the current system-wide CPU utilization as a percentage |
Screenshot
License
This software is released under the GPLv3 license.
Languages
Python
93.8%
Dockerfile
6.2%
